Smart analysts are rare.We built youTHE ONE.
Make every team member a decision maker. Connect any data source and get Actionable® insights seamlessly.
Trusted by
Outpace competition with Autonomous Insights
Eliminates analysis bottlenecks, turning data into decisions,
without delays or dependencies.
Nov 18, 2025
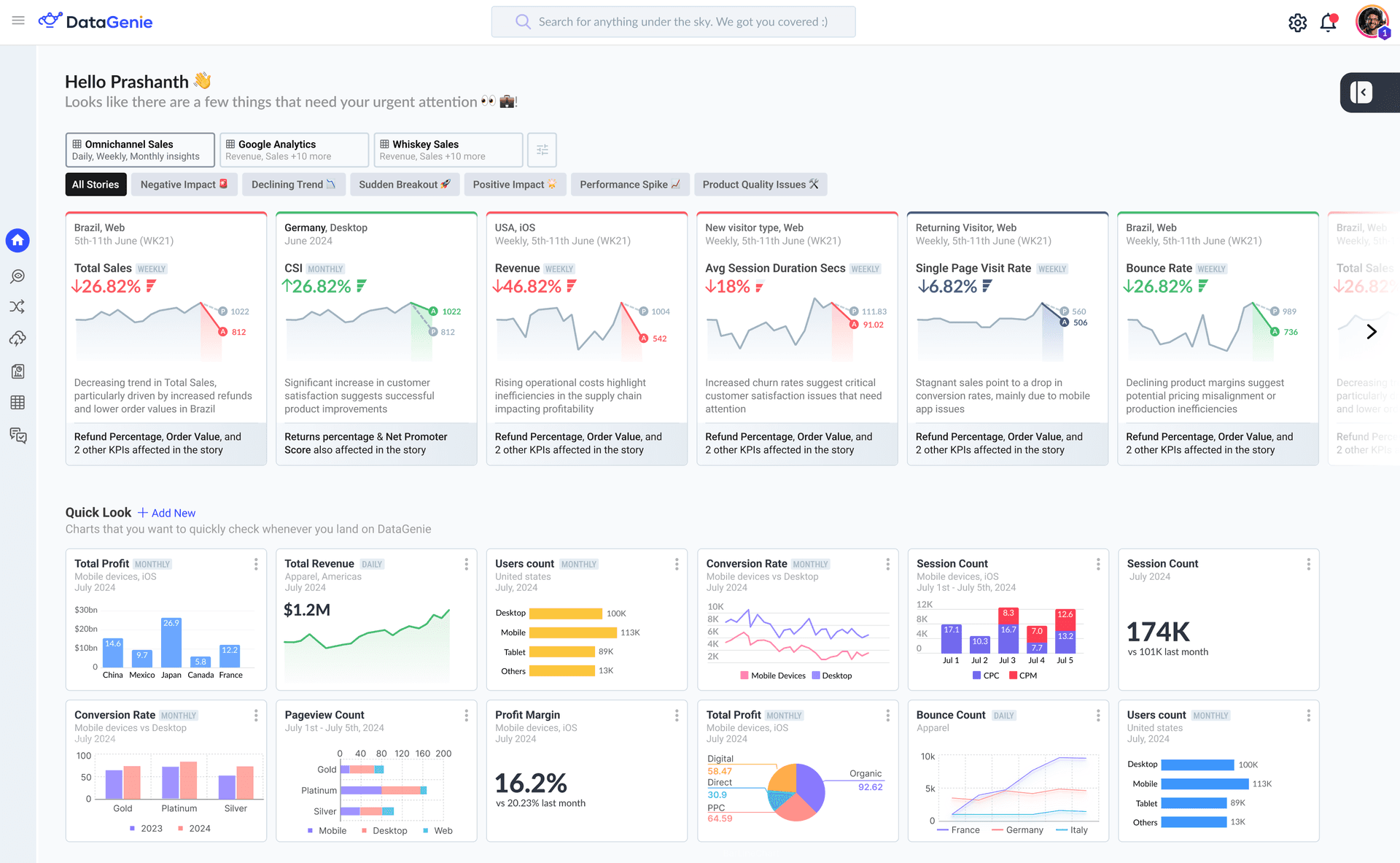
A decrease in Total Revenue by 42.8% and Session Count by 22.82% was observed among Mobile users (accounted for 51.6% of the total population).
MOST IMPACTED KPI
OTHER RELEVANT KPIs
Trends & key comparisons
Views that might help you spot helpful insights
Built Differently. Built for You.
Competitors
Reactive approach
Ask a Question First
Limited to answering only what you explicitly ask.
You must know what questions to ask.
Miss insights across disparate data sources.
DataGenie
Proactive cross-functional insights
Autonomous Insights
Discovers insights you didn't know to look for.
Analyzes across disparate data sources.
Continuously monitors and updates in real-time.
Guided Onboarding
Point us to your raw data sources, tell us your business requirements, and get DataGenie fully configured in minutes.
Connect Your Data Sources
Select the type of data source you want to connect
SQL Database
Connect your sql database
CSV Files
Connect your csv files
Cloud Storage
Connect your cloud storage
Other Connectors
Connect your other connectors
SQL Database Connection
Next: Discover Insights with
Genie+
Analyst Reinvented, 1000x more powerful
Everything you had wanted in a human analyst, at a scale and speed that's not human!
No SQL. No Code. Just English.
Talk to your data in plain English and get instant answers.
Contextual Understanding
Genie+ as good as a human analyst, remembers the context.
Proactive Insights
Genie+ suggests follow-up questions and surfaces hidden insights you might have missed.
Genie+ Assistant
Welcome to DataGenie! I can help you analyze your sales data and uncover actionable insights. What would you like to know?
Type your question...
Try asking:
Next: Take Action with
Next Best Action
Now that DataGenie has analyzed your data and discovered insights, it's time to take action
Next Best Action
DataGenie analyzes similar past anomalies and recommends the most effective actions, eliminating guesswork and accelerating resolution.
Current Issue
DataGenie detected an anomaly requiring attention
Rising Customer Churn Rate
Customer churn increased by 12% in the last quarter
Historical Benchmarks
Increased Promo Spend by 12% targeting at-risk customers based on declining Average Spend and Cart Abandonment Rate signals.
Increased Campaign Spend by 8% introducing personalized purchase journeys for customers - including usage nudges, and product emails.
Recommended Action
Based on historical data and AI-driven analysis
Analyzing similar historical issues...
By Design, Secure
Ground up our solution is security backed. Alongside we also have compliance checks that are automated to monitor controls and keep security & compliance under check!
Role Based Access Control
No Customer Raw Data Stored
Data Encryption at Rest and in Transit
Compliance Certifications




Connect once,
automate forever.
Smart integrations allow any Datasource to be connected.
Consume insights Anytime, Anywhere with downstream channels.
Real Results, Real Fast
Customers experience immediate ROI (return on Insights) with DataGenie.
Experience DataGenie with GO, get your data onboard, see the value for yourself!
reduction on analysis time
increase in operational efficiency
insights automatically discovered
return on insights


